数据报表
Player Network 控制台的数据报表功能支持查看 数据概览、登录转化、未成年用户 和 账号安全 四个维度的数据,帮助业务监控、优化游戏账号登录整体用户体验和账号安全。
要查看数据报表或导出数据,可在 Player Network 控制台 选择 数据分析 下的 数据报表。

note
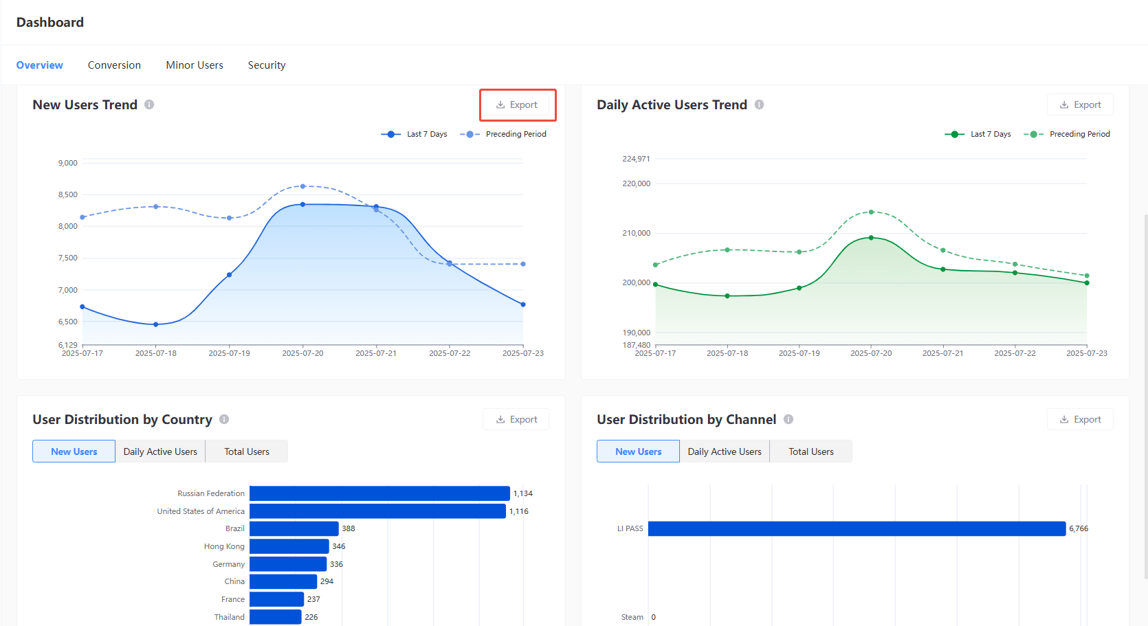
数据概览
提供账号登录核心数据指标查看与导出,支持根据时间范围、平台进行筛选,数据概览中提供的数据以游戏 OpenID 为统计维度。
筛选后点击 导出 可导出对应看板的数据,默认导出文件为 CSV 格式。
- 新增用户趋势
- 活跃用户趋势
- 用户地区分布
- 用户渠道分布

数据指标
| 指标维度 | 定义 |
|---|---|
| 新增用户数 | 选定时间范围内,游戏新增用户数 |
| 日活用户数 | 选定时间范围内,游戏平均日活用户数 |
| 累计用户数 | 截止选定时间最后一天,游戏总注册用户数 |
| 登录成功率 | 选定时间范围内,登录成功的设备数占登录请求总设备的比例 |
| 新增用户趋势 | 展示选定时间范围内,每日游戏新增注册用户的数量趋势变化,支持与环比上一周期的数据进行对比 |
| 活跃用户趋势 | 展示选定时间范围内,每日游戏日活用户数量的数量趋势变化,支持与环比上一周期的数据进行对比 |
| 用户地区分布 | 展示选定时间范围内,游戏的新增用户数、日活用户数和总用户数在各国家/地区的分布情况,图表展示 Top 10 数据,支持导出全量的国家/地区分布数据 |
| 用户渠道分布 | 展示选定时间范围内,游戏的新增用户数、日活用户数和总用户数在不同登录渠道(包括 LI PASS、第三方渠道、游客登录)登录的分布情况,图表展示 Top 10 数据,支持导出全量的渠道分布数据 |
登录转化
提供各个登录渠道的登录转化率、流失错误码详细数据,支持根据时间、平台、国家、设备类型进行筛选。
筛选后点击 导出 后可导出对应看板的数据,默认导出文件为 CSV 格式。
- 分渠道登录转化率
- 流失错误码分布 Top 10
- 分渠道流失错误码统计

数据指标
| 指标维度 | 定义 |
|---|---|
| 分渠道登录转化率 | 统计所选时间范围内,各个登录渠道(包括 LI PASS、第三方渠道、游客登录)每日的登录成功率的趋势变化,支持与环比上一周期的数据进行对比。 登录成功率 = 登录成功的设备数/请求登录的设备数 |
| 流失错误码分布 Top 10 | 统计所选时间范围内,用户注册和登录流程中各个流失节点的整体错误码分布,括号中的数字为具体错误码,用于精确定位并排查问题。图表展示 Top 10 数据,可导出全量数据。 |
| 分渠道流失错误码统计 | 统计所选时间范围内,各个登录渠道的全量流失错误码的详细数据,用于下钻分析每个渠道的流失节点 |
未成年用户
提供未成年认证相关数据查看与导出,支持根据时间和平台进行数据筛选。通过这些指标,可以了解游戏中未成年玩家数据、分布以及未成年认证相关情况。
筛选后点击 导出 后可导出对应看板的数据,默认导出文件为 CSV 格式。
- 未成年用户国家分布 Top 10
- 未成年认证通过率趋势

数据指标
| 指标维度 | 定义 |
|---|---|
| 未成年用户总数 | 截止选定时间最后一天,被认证为未成年的用户总数 |
| 未成年用户占比 | 截止选定时间最后一天,被认证为未成年的用户总数占游戏总用户数的比例 |
| 未成年认证通过率 | 截止到所选时间范围结束日,未成年用户的认证通过率 |
| 未成年国家分布 Top 10 | 截止选定时间最后一天,在各国家/地区的分布情况,图表展示 Top 10 数据,支持导出全量的国家/地区分布数据 |
| 未成年认证通过率趋势 | 截止选定时间最后一天,每日未成年认证通过率的趋势变化,支持与环比上一周期的数据进行对比 |
账号安全
包含人机验证相关的数据,支持根据时间和平台进行数据筛选。通过这些指标,可以了解玩家的人机验证相关情况。
筛选后点击 导出 后可导出对应看板的数据,默认导出文件为 CSV 格式。
- 人机验证趋势

数据指标
| 指标维度 | 定义 |
|---|---|
| 人机验证请求总数 | 截止选定时间最后一天,触发人机验证流程的账号总数 |
| 人机验证通过率 | 截止选定时间最后一天,人机验证通过率 = 成功通过人机验证的账号总数/出发人机验证的账号总数 |
| 人机验证拦截数 | 截止选定时间最后一天,被识别并拦截的异常验证账号数 |
| 人机验证趋势 | 选定时间范围内,每日人机验证的详细数据,包括触发人机验证账号数、人机验证通过账号数、人机验证被拦截账号数以及人机验证通过率 |